Where can I see data that's not tracked on a scorecard?
Last updated: August 6, 2025
Metrics Tab on Dashboard
While your scorecard highlights role specific data, there is a good chance you have more progress to highlight.
The "metrics" tab allows you to view your contribution towards all other metrics that are not a part of your scorecard.
Access the Metric Tab
1. Click the Metrics tab on your personal or group dashboard.
Admins are able to customize which metrics show by default. Learn more here.
If no customization is in place, metrics that are a part of your activity and/or objective score will be selected. If a scorecard has not been configured for the employee or group, the first 25 metrics will be selected.

2. Click the Select Metrics button to view additional metrics.

3. Scroll and search for metrics you wish to view on your dashboard's metric tab.
Check the box next to a metric you wish to view on the metrics tab. Uncheck the box next to any metrics you wish to remove from viewing.
Choosing Select All will display all active metrics your organization has created in Ambition.
↳ Note, these selections do not permanently update the metrics shown as the metrics tab. The defaults will be presented again after you refresh/return to the page.
View Metric Totals and Trends
1. Click the middle dropdown option on the right to view metrics across a variety of time frame options.
Note that the quarter and year time frames are based on calendar quarters and years.
If you need to reference a fiscal or custom range, select custom and pick your desired start and end dates.

2. Click the right most dropdown to order your metrics by priority (based on the order of your scorecard), alphabetically, or based on stack ranking.

Based on the ring color, progress bar, and number rank, you can get a quick sense of where your progress is falling in comparison with other employees.
Trends are viewable by clicking the trend icon on each metric card.

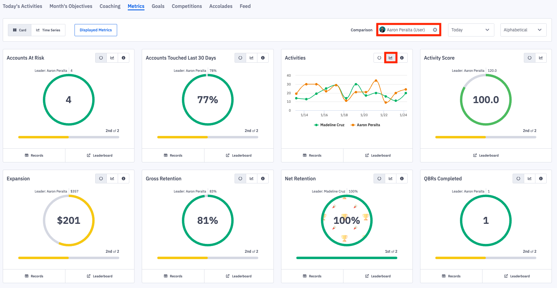
You can also compare your contributions against other employees, roles, teams in your organization through the Leaderboard and Comparison options.
Clicking Leaderboard on a metric card will navigate you into a leaderboard for the respective metric and time frame.

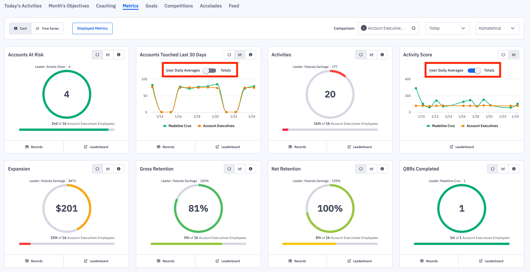
To generate a comparison trend line, you will first select a employee, role, team, etc to compare yourself against through the Comparison drop down.

The metric cards will update to include your ranking in relation to the selected employee or group.
You will then be able to view your historical trend line against the employee, role, team, etc you selected to be compared against by clicking the Trend icon on each metric card.

If the comparison generated is between an individual and a group of employees and you are viewing Trends, a toggle to view the User Daily Averages or Totals will appear

View Metric Totals Over Time
The card view highlights data from a single time, while the time series option allows for viewing metric totals over multiple time periods.
1. Click the Time Series button.
Admins are able to customize which metrics show by default. Learn more here.
If no customization is in place, metrics that are a part of your activity and/or objective score will be selected. If a scorecard has not been configured for the employee or group, the first 25 metrics will be selected.
2. Click the Select Metrics button to view time series data for additional metrics.
3. Alter the time series by updating the Ending time frame and # of days, weeks, months, quarters, or years.
If there is no data from a time series, the day, week, month, etc column will not display. Ex. If 6 months from This Month is selected, but the employee only has data for 3 months, only 3 month columns will display.
